Комплекс передачи телемеханической информации системному оператору ЕЭС Казахстана АО KEGOC.
26-01-2026
Создание и внедрение программного комплекса передачи телемеханической информации в реальном времени с энергообъектов АО «Ульбинский металлургический завод» системному оператору ЕЭС Казахстана АО KEGOC.23-01-2026
В ходе реализации проекта был создан телекомплекс включающий в себя шкафы телеметрии, программно-аппаратные комплексы, оборудование каналов связи, установленные в г. Усть-Каменогорск, г. Риддер, г. Алтай, и SCADA системы «TraceMode7», предназначенный для сбора телеметрической информации, сигнализации, измерений c подстанций Усть-Каменогорского энергоузла, энергоузла г. Риддер, энергоузла г. Алтай ТОО «Казцинк-Энерго», а также дистанционного управления выключателями и коммутационными устройствами.Монтаж систем пожарной сигнализации и пожаротушения на ПС 35/6 «Белкино» РТЭС ТОО «Казцинк-Энерго».
23-01-2026
На объекте ПС 35/6 «Белкино» РТЭС ТОО «Казцинк-Энерго» выполнен полный комплекс работ по созданию современной системы пожарной безопасности. В рамках проекта реализованы системы пожарной сигнализации, оповещения и автоматического пожаротушения на базе оборудования BOLID.Капитальный ремонт и модернизация системы автоматики водозабора поселка Белоусовка.
10-01-2025
В ходе реализации проекта была выполнена интеграция автоматизированной системы диспетчерского управления производственными процессами на водозаборе п. Белоусовка. Система АСДУ позволяет в едином информационном пространстве осуществлять оперативный дистанционный контроль технологических параметров, управление на основе современных средств инструментальной диагностики и информационно-измерительных комплексов для диспетчерского управления подачи питьевой воды потребителю.Монтаж системы видеонаблюдения на подстанции ГПП-4 УКТЭС ТОО «Казцинк-Энерго».
10-01-2025
В ходе реализации проекта была выполнена установка систем видеонаблюдения на электрических подстанциях УКТЭС ТОО «Казцинк-Энерго», проект состоял из двух частей: монтаж локальных систем видеонаблюдения на подстанциях УКТЭС и монтаж системы виденаблюдения подстанции ГПП-4 УКТЭС с установкой центрального видеосервера и интеграцией в эту систему локальных систем видеонаблюдения на подстанциях УКТЭС. В рамках проекта выполнены разработка проектно-сметной документации, поставка и монтаж оборудования, настройка программного обеспечения, пусконаладочные работы.Работы по монтажу систем пожарной автоматики на подстанции №10 УКТЭС ТОО «Казцинк-Энерго».
10-01-2025
Проведен полный комплекс работ по проектированию, монтажу и наладке современных систем пожарной безопасности на объекте ПС-10 УКТЭС ТОО "Казцинк". В рамках работ была установлена высокотехнологичная система пожарной сигнализации, обеспечивающая раннее обнаружение возгораний, круглосуточный мониторинг, передачу сигналов на приёмно-контрольный прибор, управление эвакуацией и пожаротушением.Организация передачи данных с комплекса телеметрии УКТЭС в АО KEGOC.
10-01-2025
Завершен проект по организации передачи данных с комплекса телеметрии УКТЭС в информационную систему АО "KEGOC". Основной задачей проекта стала замена устаревшей системы передачи данных на современное решение, обеспечивающее повышенную надежность и функциональность. В рамках работ была демонтирована устаревшая система передачи данных, которая не удовлетворяла текущим требованиям по надежности и скорости. Вместо нее внедрена новая система на базе промышленного контроллера ICP DAS. Это высокотехнологичное оборудование обеспечивает прямую передачу данных в информационную систему АО "KEGOC", что значительно упрощает процесс обработки и анализа телеметрической информации.Установка автоматизированной системы коммерческого учета электроэнергии ТОО «ВК Энергия»
01-06-2022
Основными задачами системы являются:03-12-2020
ШКАФЫ АВАРИЙНО-ПРЕДУПРЕДИТЕЛЬНОЙ СИГНАЛИЗАЦИИ01-11-2020
В существующие проект телеметрии добавлены подстанции: Новый город, Обогатительная фабрика, Хвостонасосная, ПС3, ПС20, ПС21, ПС23 РТЭС ТОО «КАЗЦИНК-ЭНЕРГО»01-09-2020
Система «АСДУ» позволяет в едином информационном пространстве осуществлять: оперативный дистанционный контроль технологических параметров и управление на основе современных средств инструментальной диагностики и информационно-измерительных комплексов для диспетчерского управления подачи питьевой воды потребителю.03-08-2020
Система «АСДУ» позволяет в едином информационном пространстве осуществлять: оперативный дистанционный контроль технологических параметров и управление на основе современных средств инструментальной диагностики и информационно-измерительных комплексов для диспетчерского управления подачи питьевой воды потребителю.Установка систем видеонаблюдения на объектах УК ТЭС ТОО «Казцинк-Энерго»
12-03-2020
Внедрены системы видеонаблюдения на следующих подстанциях УК ТЭС:12-03-2020
Основными функциями системы являются:12-03-2020
Основными функциями данных систем являются:12-03-2020
Основными функциями комплекса являются:12-03-2020
Основными функциями комплекса являются:АСУ ТП «Котельной №3» АО «Усть-Каменогорские Тепловые сети»
12-10-2017
В августе 2017 г. были завершены работы по созданию системы автоматизации технологического оборудования котельной. АСУ (автоматизированная система управления) предназначена для автоматического управления Котельной №3 в автономном режиме без участия дежурного персонала.Интеграция оборудования подстанции №12 Усть-Каменогорских ТЭС в систему АСДУ ТОО «Казцинк-Энерго»
08-12-2016
Интеграция оборудования подстанции №12 Усть-Каменогорских ТЭС в систему АСДУ ТОО «Казцинк-Энерго».Установка систем видеонаблюдения на электрических подстанциях ТОО «Казцинк-Энерго»
06-12-2016
В ноябре-декабре 2016 года выполнены работы по установке систем видеонаблюдения на электрических подстанциях ТОО «Казцинк-Энерго».Установка системы пожарной сигнализации на электрической подстанции №51 АО «ВК РЭК»
02-10-2016
Установка системы пожарной сигнализации и оповещения на электрической подстанции №51 АО «Восточно-Казахстанская региональная энергетическая компания».Программное обеспечение для автоматизации работы пунктов обмена валют
19-09-2015
Нашей Компанией было разработано и успешно внедрено программное обеспечение для автоматизации работы пунктов обмена валют.Модернизация оборудования КНС №17
09-11-2014
В рамках программы модернизации оборудования выполнен комплекс работ по автоматизации объекта канализационной насосной станции №17 г. Усть-каменогорска, отвечающей за транспорт стоков на очистные сооружения города.Автоматизированный Информационно-Измерительный Комплекс объектов ТОО «Павлодарские Тепловые Сети»
28-10-2014
Система «АИИК ПТС» предназначена для решения комплекса задач по управлению транспортом и распределением тепловой энергии по объектам города Павлодара, основана на компьютерной телекоммуникационной сети и современных технологиях передачи и обработки информации.Реализация системы сбора информации с узлов коммерческого учета для ГКП «Өскемен водоканал»
22-02-2014
Основными задачами системы являются:Модернизация вертикально-фрезерного станка ГФ2171С6 с ЧПУ и АСИ для ТОО «Машзавод»
25-12-2013

Разработка и изготовление прибора контроля температуры РГП "КГУ им. Коркыт Ата"
16-11-2013
Разработка и изготовление переносного четырехканального прибора контроля температуры для РГП «Кызылординский Государственный университет им. Коркыт Ата» МОиН РКСистема «Автоматизированного Измерительно-Информационного Комплекса Петропавловских Тепловых Сетей»
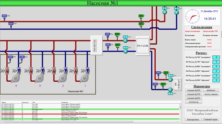
26-09-2013
Система предназначена для решения комплекса задач по управлению транспортом и распределением тепловой энергии по объектам города Петропавловска и позволяет в едином информационном пространстве осуществлять:22-08-2013
Особенностью данного проекта является использование тепловых насосных установок для нагрева потребляемой воды, отбор тепловой энергии для нагрева производится от оборотной технической воды.Реконструкция системы контроля и управления тепловых насосных установок ТНУ для ТОО «Машзавод»
18-11-2012
Нашей компанией разработан контроллер с ПО, предназначенный для управления тепловой насосной установкой (ТНУ) в автоматических режимах, выбранных пользователем.